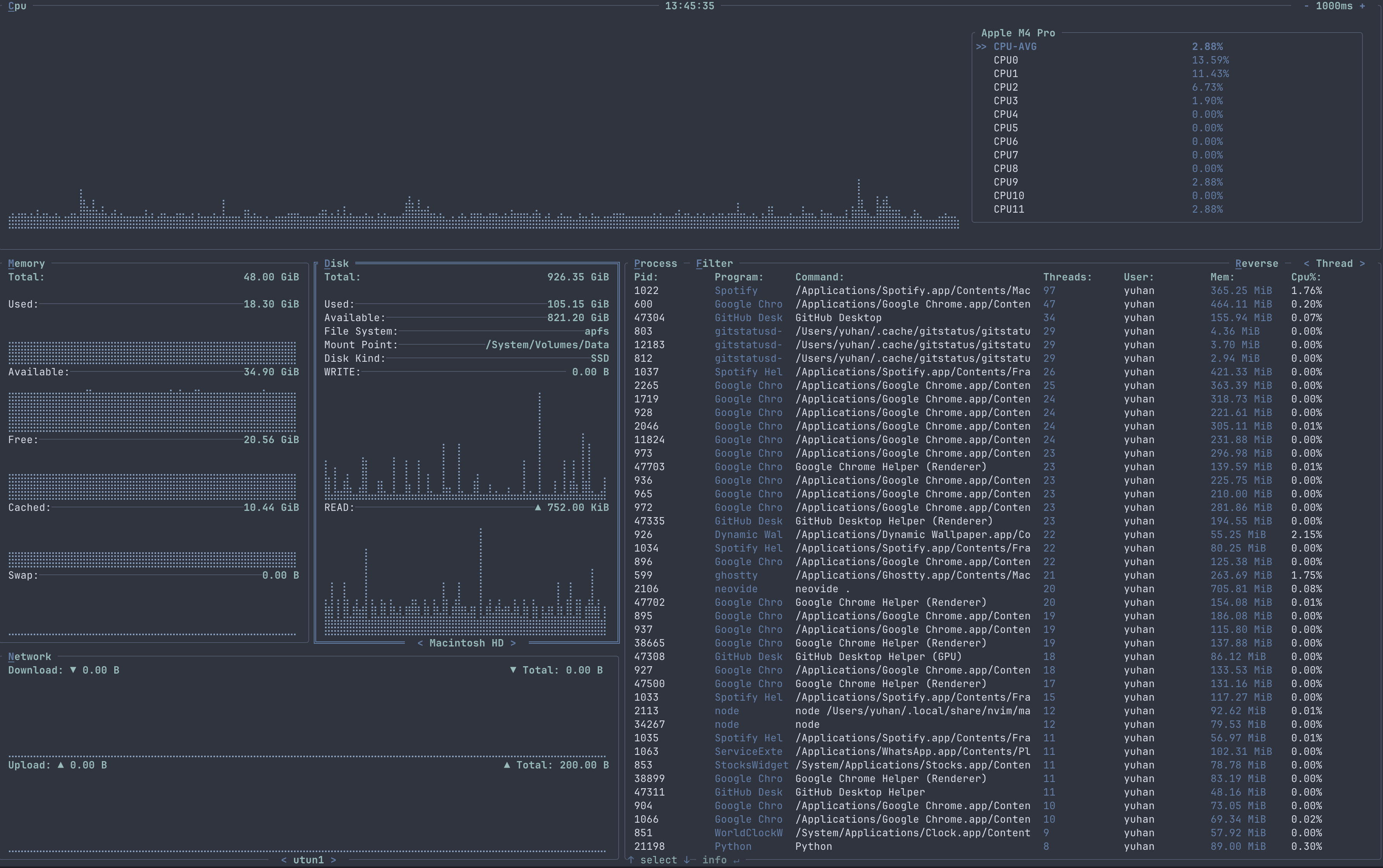
Disk¶
The disk container shows the visual representation of Disk usage, write and read over time.

In full screen mode

Features¶
The DISK container show the various detail of the selected disk including its total space, used and available space, file system, mount point, disk kind and current write and read. You can move to previous or next mounted disk to view its detail.
Key Bindings¶
| Binding | Action |
|---|---|
| Esc | To quit full screen mode or unselect DISK container |
| Tab | To enter full screen mode for DISK container |
| [ | To decrease the graph time for DISK container |
| ] | To increase the graph time for DISK container |
| D / d | To select or unselect the DISK container |
| Left | Move to the previous disk in the list |
| Right | Move to the next disk in the list |